
change de nom...
Conçue avec et pour les développeurs, Codéops permet d’automatiser, de faciliter et de sécuriser les déploiements et la gestion de vos applications sur le cloud tout en bénéficiant de l'infogérance et du support des experts systèmes Codéin.
Peu importe vos choix technologiques, Codéops convient à tous vos environnements. Mais Codéops sait aussi s'adapter à vos solutions et contextes applicatifs spécifiques !
Peu importe vos choix technologiques, Codéops convient à tous vos environnements. Mais Codéops sait aussi s'adapter à vos solutions et contextes applicatifs spécifiques !
Codéin vous accompagne sur votre chaine de développement et de déploiement par la mise en place d'une plateforme sur mesure quelle que soit votre application grâce à une approche CI/CD reposant sur une collaboration agile avec les équipes de développement.
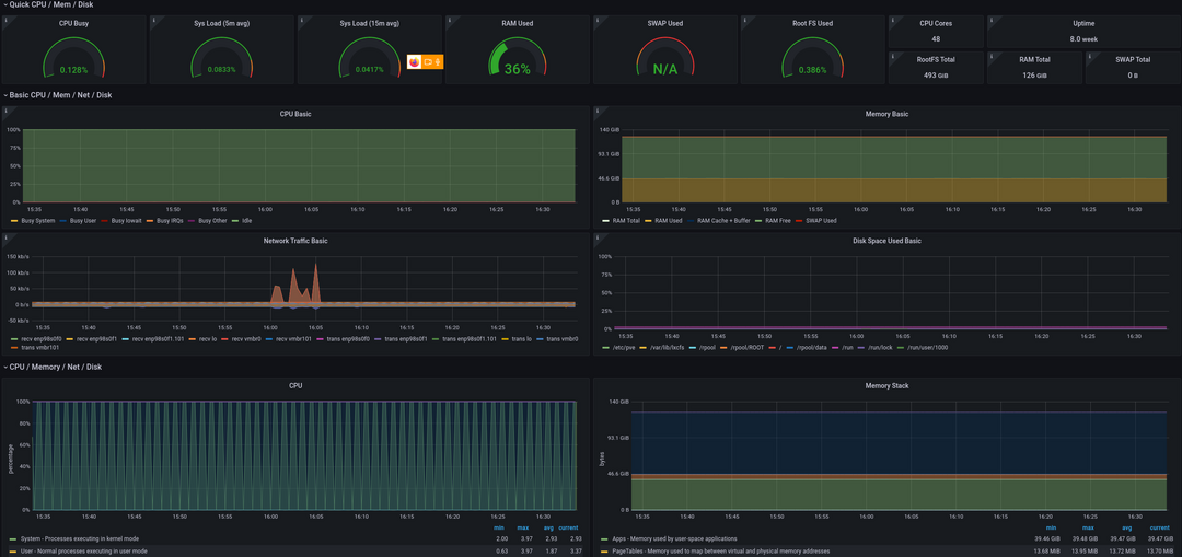
Vos écrans de monitoring personnalisables accessibles depuis votre plateforme Codéops.
Nos experts systèmes ont sélectionné le cloud public d'Outscale qui associe performance et souveraineté des données :
Des tarifs mensuels sans engagement, qui s'adaptent aux besoins de chaque entreprise.
Starter
|
Standard
|
Ready to scale
| Haute disponibilité | |
|---|---|---|---|---|
BUILD PERSONNALISE OFFERT SOUS CONDITION
| ||||
| Plateforme Codéops |
| |||
| Création de serveurs de tests | ||||
| Création d'environnements à la volée | ||||
| Accès logs et graphes de métrologie | ||||
| Déploiement automatisé | ||||
| Scaling | ||||
| Support et infogérance | ||||
| Monitoring | ||||
Accès aux graphes de métrologie
| ||||
| Disponibilité de la production |
Pas de SLA
|
99,8%
|
99,8%
|
99,9%
|
| Centralisation des logs | ||||
| Backup | ||||
| Support HO | ||||
Tarifs* (à partir de...) | 250€/mois | 500€/mois | 700€/mois | 900€/mois |
NOMBRE D'UTILISATEURS ET D'ENVIRONNEMENTS ILLIMITÉS
|
*Précisions :
Sont exclus des 99,8 ou 99.9 % de disponibilités, les bugs dont seul un correctif applicatif permet la correction.
Les tarifs indiqués sont à revoir en fonction des besoins de chaque site et à ajuster en fonction de la complexité de l'infrastructure ou de celle de l'infrastructure applicative et des composants nécessaires à son fonctionnement.
En cas de réversibilité : conservation du compte client sur Outscale (bascule administrative) et engagement de l'assistance Codéin afin d'opérer cette réversibilité.
Hardware facturé au prix réel. Tarifs indiqués à titre indicatif
Hardware (Selon l'utilisation et gabarit des VM) | 1 €/mois | 50 €/mois | 150 €/mois | 300 €/mois |
| Composition | Production facultative | Minimum un serveur de production | Serveurs web scalables |
|
Les champs marqués d'un astéristique (*) sont obligatoires